事事明露天矿运输管理解决方案

2023-07-03 事事明 阅读 968

前言

露天矿山道路运输是采矿生产的重要工序组成部分,主要任务是将采场采出的矿石运送到矿仓,同时把剥离的废石外排至排土场。道路运输具有以下特点:

1)矿山运输道路修筑困难,使用期又较短,路面大多是碎石铺成,坡度大,易损坏。因此,对道路护栏、挡车墙和路面要进行定时检查。

2)矿车负载大,损坏速度快。重载下坡时,汽车极易失去控制。因此,对车辆的转向及制动系统要加强检查、维护保养。

3)大量运输车辆的管理是露天采矿作业的重大安全隐患之一。


一、场景实现

1)《金属非金属矿山安全监管现场执法检查表》的企业自查要求:


1688366059893818.png


2)事事明车辆管理场景实现从业务项-数据流-报表的全流程环节信息传递的动态监控。


1688366103723363.png


3)事事明车辆管理中的工作表和流程。


1688366147416248.png


4)运输车辆进场时,登记资料至运输车辆数据库,参与运输。


1688366180118590.png


5)司机每日出车前用手机填写“出车前车辆安全检查表”并上传,有图有真相,保证重点检查项不遗漏。领导点击手机即可实时查看。


1688366256191065.png


6)安全员每日手机填写“露天矿运输道路检查工作表”并上传,检查结果+道路照片即时在线化,领导跨组织层级查看,督促隐患整改。


1688366295188604.png


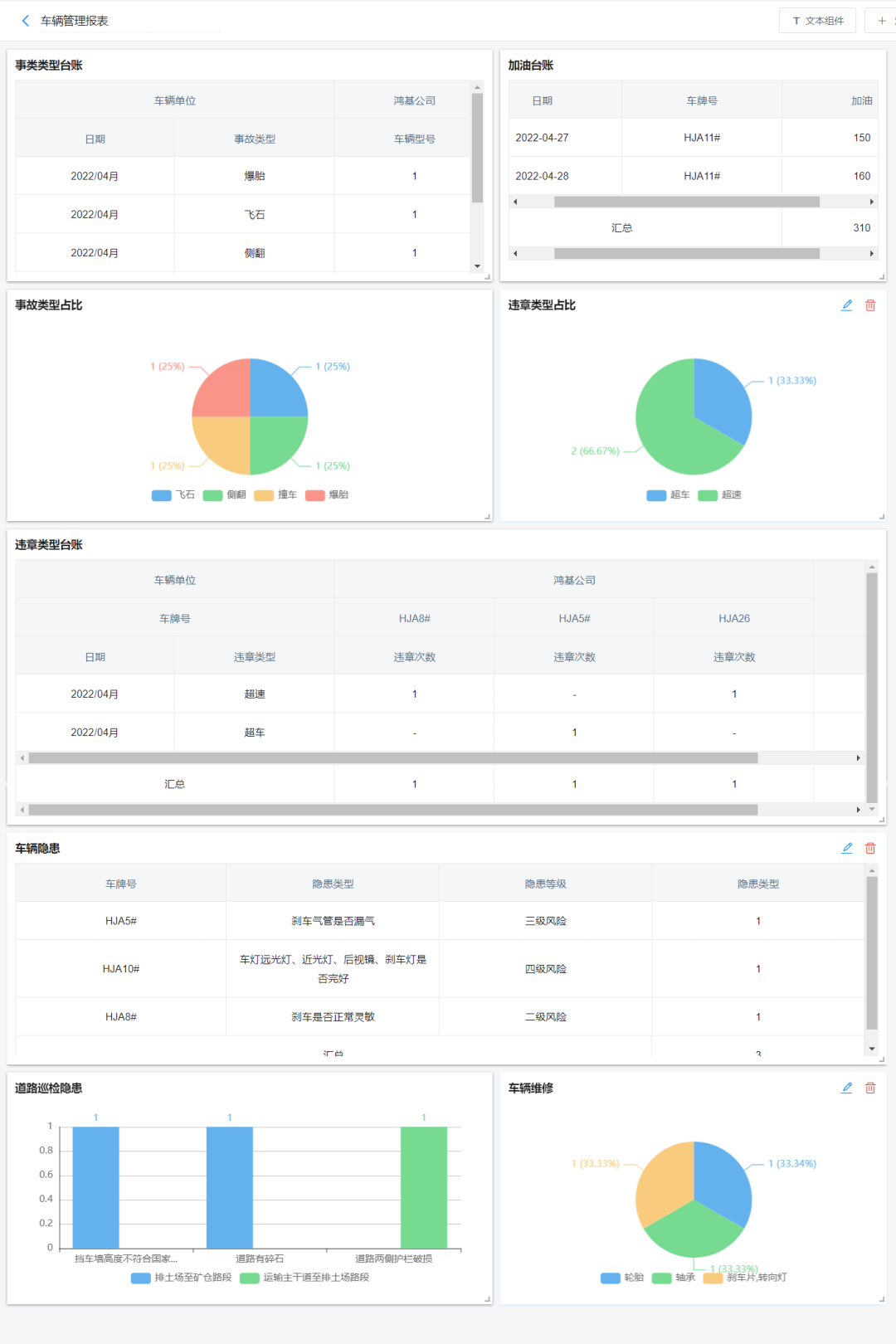
二、定量数据可视化

可视化图表自动汇总车辆管理的关键数据。例如:车辆点检、加油管理、维修保养、违章管理、事故管理、道路巡检等方面。


1688366349821373.png


三、定性分析


1688366397120087.png

1688366418161729.png


基于露天矿运输管理产生的数据流进行车辆受损因素分析(定性):

1)飞石:矿区路况差,运输时容易散落碎石,因重车碾压造成飞石,雨雪雾尘等情况影响驾驶员视线,问题归类为环境因素

2)侧翻、撞车、爆胎:在复杂路况时出现不合理操作,刹车系统和轮胎出现故障,问题归类为人员因素、设备因素和管理因素

3)超车、超速:存有侥幸心理,心理素质差,归类为人员因素

4)道路防护挡墙、防护栏:日常巡检运输道路时,发现的问题需要及时整改,也需要重点关注运输时散落的碎石。

从系统性的角度挖掘深层次的问题,打通车辆管理业务的数据流:

1)统计出车辆和道路隐患数量最多的司机和安全员;

2)统计出事故或违章数量最多的人和车;

3)通过车辆事故与维修保养的关联规则分析,评估车辆重点部件维修保养周期,系统自动提醒;

4)利用爆胎、侧翻和路面不平整等问题的发生频次和数量,评估各路段的路面质量,调整道路平整和维护方案。


四、结论

事事明露天矿运输管理解决方案使露天矿运输系统的管理更高效。车辆管理场景基于9张工作表和流程,实现动态掌握车辆和运输道路状态,系统地呈现矿区车辆的运营状况,提高管理效率,降低事故率。



往期回顾:

ChatGPT火爆全球,“矿业GPT” 你知道吗?

“事事明”信息化系统助力矿业企业安全发展的分享


1688366493866582.png

在线咨询

咨询在线QQ客服

电话咨询

服务热线 17610202756

微信咨询

微信扫一扫,咨询没烦恼

返回顶部